Le chauffage est l'un des privilèges dont les gens ont besoin pour vivre confortablement. Pour éviter que chaque appartement ne se connecte à un chauffage séparé, tout un système est installé dans la maison. Ces systèmes diffèrent selon le type de maison, sa taille et le nombre d'appartements.
Dans les paragraphes de cet article, nous essaierons de répondre en détail aux questions concernant le réseau de chaleur à domicile.

Comment se déroule le processus de fourniture de chaleur d'un immeuble de grande hauteur
Chaque immeuble d'appartements dispose d'un système de chauffage central, qui se compose des éléments suivants:
- une source;
- réseau de chauffage;
- consommateur.
Les chaufferies et les centrales thermiques sont des sources d'énergie thermique.
Des chaufferies aux maisons, l'eau chaude est dirigée immédiatement et nécessite une diminution de la température, sinon les équipements de chauffage de la maison seront endommagés. Dans une centrale de cogénération, elle est convertie en vapeur pour produire de l'électricité, puis cette vapeur est utilisée pour chauffer le fluide caloporteur entrant dans le réseau de chaleur du bâtiment.
Pompe à chaleur air-air
Ce type d'équipement utilise l'air extérieur comme source d'énergie de faible qualité. Extérieurement, il ne diffère pas d'un système de climatisation split conventionnel, mais il possède un certain nombre de caractéristiques fonctionnelles qui lui permettent de fonctionner à basse température (jusqu'à -30 C) et «d'extraire» l'énergie de l'environnement. La maison est chauffée directement par air chaud chauffé dans le condenseur de la pompe à chaleur.
Avantages de la pompe à chaleur air-air:
- À bas prix
- Temps d'installation court et facilité d'installation comparative
- Aucune possibilité de fuite de liquide de refroidissement
Désavantages:
- Réduction significative du COP à basses températures (jusqu'à 1,2)
- Performances stables jusqu'à -20 С
- La nécessité d'installer une unité intérieure dans chaque pièce ou l'organisation d'un système de conduits pour fournir de l'air chaud à toutes les pièces.
- Impossibilité d'obtenir de l'eau chaude (ECS)
En pratique, de tels systèmes sont utilisés pour des logements saisonniers et ne peuvent pas servir de source principale de chauffage.
Qu'est-ce que «réseau de chauffage» et «unité de chauffage»
Le réseau de chauffage d'une maison est un ensemble de canalisations qui fournissent de la chaleur à chaque espace de vie. Il s'agit d'un système complexe composé de deux caloducs: chaud et refroidi.
Unité de chauffage - système d'équipement de chauffage; l'endroit où le tuyau d'eau chaude se confond avec le système de chauffage du bâtiment. La distribution de chaleur et le comptage ont lieu ici.
La liste des tâches effectuées comprend :
- contrôle de l'état de la source de chaleur;
- surveillance de l'état des conduites d'eau et de chaleur;
- enregistrement des données des appareils de mesure.
Types d'unités de chauffage
Dans les bâtiments à plusieurs étages, des points de chauffage de deux types sont utilisés.


Un circuit unique fournit une connexion directe aux tuyaux d'eau chaude, c'est-à-dire que les caloducs sont connectés à l'aide d'un ascenseur. Dans les immeubles de grande hauteur, le réseau de chauffage est assez étendu, mais la plupart des équipements sont situés au sous-sol.
Important! Le schéma d'une unité de chauffage à deux circuits est un système de deux caloducs en contact l'un avec l'autre via un échangeur de chaleur.
En outre, nous examinerons plus en détail le principe de fonctionnement d'une unité de chauffage à circuit unique. En raison de sa structure, à savoir la présence d'un ascenseur, et de son faible coût, il est le plus souvent utilisé.Pour les entreprises qui s'engagent dans l'installation d'équipements de chauffage et d'unités de chauffage, il est plus rentable d'utiliser des unités d'ascenseur obsolètes qui ne nécessitent pas une attention particulière.
Appareil
Une unité de chauffage à circuit unique est conçue de la manière la plus simple. Comme déjà mentionné, il se compose d'un tuyau s'étendant d'une source de chaleur et d'un tuyau "froid", qui sont reliés au moyen d'un ascenseur. Également sur les tuyaux, il y a des filtres et des appareils de mesure qui contrôlent le débit, la température du liquide de refroidissement et la pression dans les tuyaux.
L'équipement de filtrage est installé, car l'ensemble du système de chauffage réagit plutôt négativement à la saleté et aux sédiments dans le liquide de refroidissement. Au fil du temps, il doit être nettoyé ou changé.
Important! Si la pression est instable, un dispositif d'abaissement est installé dans l'unité de chauffage.
L'installation des compteurs a quelques nuances:
- placé sur un tuyau avec chaleur «retour»;
- il doit être situé le plus près possible de la source de chaleur;
- réglage des paramètres (quantité de chaleur requise par heure, par jour).
Principe de fonctionnement
Dans ce paragraphe, nous vous expliquerons quels processus ont lieu à l'intérieur de l'unité de chauffage d'ascenseur.
Selon le schéma, l'eau chaude fournie par les services publics entre dans la maison par un tuyau «chaud». Après avoir «contourné» tout le bâtiment, il retourne à l'unité dans un état refroidi et est retiré du système. Mais dans l'ascenseur, l'eau chaude et "froide" est mélangée, ne permettant pas à la température d'aller au-delà des limites autorisées. Dans certaines situations (adaptées aux zones à basses températures), un mécanisme de chauffage est intégré à l'ascenseur: si la température de l'eau pendant le mélange est inférieure au niveau admissible, le mécanisme se met en marche.
Le système de chauffage intra-bâtiment peut être déconnecté du système de chauffage urbain à l'aide de vannes. De telles actions sont effectuées lors des travaux de réparation et à des fins de prévention générale. Dans de tels cas, il existe des vannes spéciales sur les tuyaux conçues pour éliminer l'eau du système.
Important! Toutes les pièces de l'unité sont connectées au système de chauffage à l'aide de raccords à bride.
L'utilisation d'une unité à circuit unique présente à la fois des avantages et des inconvénients.
Les avantages d'un tel appareil de chauffage sont :
- facilité d'utilisation;
- la rareté des pannes;
- le bon marché relatif des composants et de leur installation;
- entièrement mécanisé et ne dépend pas de sources d'énergie étrangères.
Les principaux côtés négatifs:
- pour chaque caloduc, des calculs personnels de paramètres sont nécessaires pour la sélection d'un ascenseur;
- la pression dans chaque tuyau doit être différente;
- réglage manuel uniquement;
- Qui effectue l'installation et la maintenance de l'unité de chauffage.
Les maisons avec un grand nombre d'appartements disposent d'un système de fourniture de chaleur et d'eau chaude de la ville, situé au sous-sol. Un tel système de chauffage nécessite un entretien préventif. Le plus "maillon faible" sont les filtres, ou collecteurs de boue, qui doivent être surveillés et nettoyés (ils accumulent toute la saleté du liquide de refroidissement).
Ce travail est effectué, ou du moins devrait être effectué, par les serruriers des organismes de logement et de services communaux qui desservent le bâtiment. Le centre de chauffage étant complexe et dangereux en fonctionnement, l'intervention de personnes non autorisées n'est en aucun cas autorisée et seul un personnel spécialement formé est autorisé à effectuer des diagnostics et des réparations.
Unité de chauffage dans un immeuble d'habitation: le principe de fonctionnement en 2020


L'un des éléments clés de la conduite de chauffage est l'unité de chauffage. Le schéma de l'unité de chauffage, l'appareil et le principe de fonctionnement peuvent sembler incompréhensibles pour un débutant, mais avec un minimum de connaissances, vous pouvez parfaitement comprendre ces subtilités, ce qui aidera à équiper une conduite de chauffage très efficace à l'avenir. Tout d'abord, vous devez considérer les points de base.


Le point de chauffage est situé à l'entrée de la conduite de chauffage dans les locaux.Sa tâche principale est de modifier les paramètres de fonctionnement du fluide caloporteur, et pour être plus précis, de réduire la température et la pression de l'eau avant son entrée dans le radiateur ou le convecteur. Un tel processus est nécessaire non seulement pour augmenter la sécurité des résidents et éviter d'éventuelles brûlures au contact de la batterie, mais également pour augmenter la durée de vie de tous les équipements. La fonction est indispensable dans les cas où le bâtiment a des tuyaux en polypropylène ou en métal-plastique.
La documentation correspondante indique les modes de fonctionnement réglementés de ces unités. Ils indiquent les seuils de température supérieur et inférieur auxquels le liquide de refroidissement peut être chauffé. De plus, selon les normes modernes, un capteur de chaleur doit être présent sur chaque unité, ce qui détermine les indicateurs de courant du liquide avec lequel l'unité de chauffage fonctionne.
Le schéma, le principe de fonctionnement et la conception des équipements thermiques peuvent dépendre de plusieurs caractéristiques, y compris un projet qui a été créé en tenant compte des exigences individuelles des clients. Parmi les types d'appareils de chauffage existants, un spécial les modèles basés sur un ascenseur sont en demande... Un tel schéma se caractérise par une simplicité et une disponibilité particulières, mais avec son aide, il est impossible de modifier la température du liquide dans les tuyaux, ce qui présente de nombreux inconvénients pour le consommateur. Le principal problème est la consommation excessive de ressources thermiques lors des dégels temporaires lors du chauffage.
Dans le système d'unités de chauffage basé sur un ascenseur, un réducteur de pression réduite peut être présent, qui est situé directement en face de l'ascenseur. L'élévateur lui-même mélange le liquide refroidi du tuyau de retour au liquide de refroidissement chauffé qui a atteint le circuit d'alimentation.
Le principe de fonctionnement de l'unité est basé sur la création d'un vide au point de sortie, ce qui réduit considérablement la pression de l'eau et démarre le processus de mélange.
Le dispositif d'une unité thermique implique une masse de composants interdépendants et fonctionnant dans un but commun.


Parmi les principaux éléments du système:
- 1. Vannes d'arrêt.
- 2. Compteur de chaleur.
- 3. Puisard de boue.
- 4. Capteur de débit caloporteur.
- 5. Capteur thermique du tuyau de retour.
- 6. Équipement supplémentaire.
En fonction des caractéristiques individuelles de l'objet, le système peut être équipé de capteurs supplémentaires et d'autres unités. Quant à l'installation, elle doit être effectuée en tenant compte de certaines règles et exigences:
- 1. L'installation du système devrait avoir lieu directement aux limites de la section du bilan.
- 2. Il est strictement interdit d'utiliser le caloporteur du système communal commun pour les besoins individuels.
- 3. Pour contrôler les indicateurs moyens horaires et journaliers, il est nécessaire de prendre en compte les propriétés de fonctionnement de l'équipement comptable.
- 4. Tous les capteurs et dispositifs de comptabilité sont fixés sur le pipeline «retour».


Il existe un autre type d'unité de chauffage pour une maison privée - basé sur un échangeur de chaleur. Dans ce cas, un échangeur de chaleur spécial est connecté à l'appareil, qui sépare le liquide du conduit de chauffage du liquide de la pièce. Une fonction similaire est nécessaire pour une préparation supplémentaire du liquide de refroidissement à l'aide de divers additifs et dispositifs de filtrage. Le schéma élargit les possibilités de régulation de la pression et de la température du liquide de refroidissement à l'intérieur du bâtiment. Ainsi, le coût de chauffage du bâtiment est considérablement réduit.
Des vannes thermostatiques doivent être utilisées pour mélanger l'eau à différentes températures. De tels systèmes interagissent normalement avec les radiateurs en aluminium, mais pour que ces derniers durent le plus longtemps possible, il est nécessaire de choisir soigneusement le liquide de refroidissement, en refusant d'utiliser des matières premières de mauvaise qualité.Bien entendu, le suivi de la qualité du liquide est problématique, il vaut donc mieux abandonner ce matériau, préférant les radiateurs bimétalliques ou en fonte.
Le schéma de raccordement ECS implique l'utilisation d'un échangeur de chaleur. Cette méthode offre de nombreux avantages, notamment:
- 1. Possibilité de régulation de la température de l'eau.
- 2. Possibilité de modifier la pression du liquide de refroidissement chaud.
Malheureusement, de nombreuses sociétés de gestion ne surveillent pas la température du liquide de refroidissement et la sous-estiment parfois même de plusieurs degrés. Le consommateur moyen remarquera à peine de tels changements, mais à l'échelle de toute la maison, cela signifie des économies impressionnantes.
Dans les immeubles à plusieurs appartements et à plusieurs étages, des bâtiments administratifs et d'autres installations de grande superficie, des centrales de cogénération hautement efficaces ou de puissantes chaufferies sont utilisées. Dans les chalets privés et les petites maisons, des systèmes autonomes simples sont utilisés qui fonctionnent selon un principe compréhensible.
Cependant, même avec de telles attitudes il y a certains problèmes, à cause de quoi il devient problématique d'ajuster ou de modifier les paramètres de fonctionnement. Et dans les grandes chaufferies ou les centrales thermiques, les schémas de ces équipements sont beaucoup plus complexes et plus vastes. Une masse de branches diverge du tuyau central vers chaque consommateur. Dans le même temps, chacun d'eux a une pression différente et les volumes de chaleur consommés diffèrent considérablement. La longueur de la ligne principale étant différente, le système doit être conçu correctement pour que le point le plus éloigné reçoive la quantité d'énergie thermique requise.
La différence de pression du liquide de refroidissement est nécessaire pour le mouvement normal du liquide de refroidissement le long du circuit, c'est-à-dire qu'il s'agit d'une alternative naturelle pour l'équipement de pompage. Au stade de la conception du système, il est nécessaire de respecter le schéma établi, sinon le risque de déséquilibre augmentera lorsque le volume de chaleur consommée changera.
De plus, la forte ramification de l'équipement ne doit pas perturber l'efficacité de l'apport de chaleur. Pour assurer le fonctionnement stable du DSP (système de chauffage centralisé), il est nécessaire d'équiper chaque pièce d'une unité d'ascenseur personnel ou d'une unité de commande automatisée spéciale.
Les constructions sont particulièrement pratiques pour tous les immeubles à appartements. Et si quelqu'un pense qu'il est possible de ne pas utiliser une telle unité, en la remplaçant par une alimentation naturelle en eau avec une température légèrement inférieure, alors c'est une illusion profonde, car en l'absence d'unité d'ascenseur, il sera nécessaire de augmenter le diamètre des conduites pour fournir un liquide de refroidissement moins chaud. En présence d'une telle pièce, il sera possible d'ajouter une certaine quantité de fluide caloporteur au fluide d'alimentation du circuit de retour, déjà suffisamment refroidi.
Néanmoins, on pense que l'utilisation d'un ascenseur est une méthode ancienne, car il existe déjà il existe des solutions plus progressives, à savoir:
- 1. mélangeur avec vanne 3 voies;
- 2. échangeur de chaleur à plaques.


Malheureusement, même un appareil aussi simple qu'une unité d'ascenseur est sujet à diverses pannes et dysfonctionnements. Pour déterminer le dysfonctionnement, il est nécessaire d'analyser les lectures des manomètres aux points de contrôle.
L'une des principales causes de dommages à l'assemblage de l'élévateur est une importante accumulation de débris dans les canalisations. Souvent, ces débris sont de la saleté et des particules solides dans l'eau. En cas de forte baisse de pression dans le système de chauffage, un peu plus loin que le puisard, il est nécessaire de nettoyer ce réservoir. La saleté est déchargée à l'aide de canaux de drainage, après quoi les filets et les surfaces internes de la structure sont entretenus.
En cas de coups de bélier, vérifiez que le système ne présente pas de processus corrosifs ou de débris. Le problème peut également être causé par la destruction de la buse, à la suite de laquelle le niveau de pression devient trop élevé.
Même dans le fonctionnement des unités d'ascenseur, il existe de tels phénomènes dans lesquels la pression commence à augmenter à une vitesse incroyable et les manomètres avant et après le puisard affichent la même valeur. Si tel est le cas, il est nécessaire de procéder à un nettoyage complet du puisard du circuit de retour. Pour ce faire, ouvrez les robinets, nettoyez le treillis et débarrassez-vous de toute la saleté à l'intérieur.
Si les dimensions de la buse ont changé en raison de processus corrosifs, il est possible qu'un désalignement vertical du circuit de chauffage se soit produit. Dans ce cas, les radiateurs inférieurs se réchaufferont assez bien, tandis que les radiateurs supérieurs resteront froids. Pour éliminer le dysfonctionnement, vous devez remplacer la buse.
Des ingénieurs expérimentés et des chauffagistes recommandent d'utiliser l'un des trois modes de fonctionnement de la chaudière. Ces recommandations ont été élaborées en tenant compte de données théoriques et de calculs mathématiques, et ont également été confirmées par de nombreuses années d'expérience pratique. Chacun des modes sélectionnés garantit un transfert de chaleur très efficace avec de faibles pertes. Dans le même temps, même la grande longueur de l'autoroute n'affecte pas les indicateurs d'efficacité.
C'est intéressant: Protocole du conseil d'administration HOA sur l'élection du conseil d'administration en 2020
Ces modes diffèrent les uns des autres par des rapports de température différents sur le circuit d'alimentation et celui de retour:
- 1.150 / 70 degrés Celsius.
- 2.130 / 70 degrés Celsius.
- 3,95 / 70 degrés Celsius.
Lors du choix du rapport optimal, il est important de prendre en compte plusieurs facteurs, notamment les caractéristiques régionales et la température moyenne de l'air en hiver. Si nous parlons de chauffer une maison privée, il vaut mieux abandonner l'utilisation des deux premiers modes, qui impliquent de chauffer le liquide de refroidissement à 150 et 130 degrés Celsius. À de telles températures, il existe un risque de brûlures dangereuses et d'autres conséquences de la dépressurisation.
Comme vous le savez, le liquide dans le pipeline est chauffé à des températures qui dépassent le point d'ébullition. Cependant, il ne bout jamais, ce qui est dû à la pression correspondante. S'il est nécessaire de choisir le mode optimal pour un bâtiment privé, vous devez réduire la pression et la température pour lesquelles l'unité d'ascenseur est utilisée. L'élément lui-même est un équipement de chauffage spécial, situé dans le point de distribution.


Après avoir traité le schéma de l'unité de chauffage, vous pouvez passer directement aux travaux d'installation. Comme vous le savez, de telles installations sont souvent utilisées dans les immeubles à plusieurs appartements qui sont connectés à un système de chauffage communal commun.
Les unités de chauffage sont conçues pour de telles tâches.:
- 1. Contrôle et modification des propriétés de fonctionnement du liquide de refroidissement et du potentiel thermique.
- 2. Surveillance de l'état actuel des systèmes de chauffage.
- 3. Surveillance et enregistrement des principaux indicateurs du liquide de refroidissement - température, pression et volume actuels.
- 4. Effectuer des calculs monétaires et élaborer un plan optimal de consommation d'énergie.
Lors de l'équipement d'un système de chauffage dans une pièce, vous devez comprendre que le chauffage central nécessite certains coûts. Si nous parlons d'un immeuble à appartements, tous les coûts sont divisés par les locataires. Mais parfois, ils sont injustifiés en raison de l'attitude injuste des sociétés de gestion et de l'installation incorrecte des composants du système.
Et afin d'éviter des dommages financiers importants, il est important de préinstaller une unité de chauffage très efficace d'une maison privée, qui régulera automatiquement tout changement et sélectionnera le rapport optimal de la température du liquide de refroidissement. Seul un contrôle compétent de l'équipement et un bon entretien vous permettront d'équiper un système de chauffage efficace qui durera de nombreuses années sans interruption.
Dans n'importe quel bâtiment, y compris une maison privée, il existe plusieurs systèmes de survie. L'un d'eux est le système de chauffage.Dans les maisons privées, différents systèmes peuvent être utilisés, qui sont sélectionnés en fonction de la taille du bâtiment, du nombre d'étages, des caractéristiques climatiques et d'autres facteurs. Dans ce matériau, nous analyserons en détail ce qu'est une unité de chauffage, son fonctionnement et son utilisation. Si vous possédez déjà une unité d'ascenseur, il vous sera utile de connaître les défauts et comment les corriger.


Voici à quoi ressemble une unité d'ascenseur moderne. Montré ici est une unité à entraînement électrique. Il existe également d'autres types de ce produit.
En termes simples, une unité de chauffage est un complexe d'éléments qui servent à connecter le réseau de chaleur et les consommateurs de chaleur. Les lecteurs se demandent sûrement s'il est possible d'installer ce nœud vous-même. Oui, vous pouvez, si vous pouvez lire des diagrammes. Nous les examinerons et un diagramme sera démonté en détail.
Pour comprendre le fonctionnement d'un nœud, un exemple doit être donné. Pour cela, nous prendrons un bâtiment de trois étages, car l'unité d'ascenseur est utilisée précisément dans les bâtiments à plusieurs étages. La plupart des équipements liés à ce système sont situés au sous-sol. Le schéma ci-dessous nous aidera à mieux comprendre le travail. Nous voyons deux pipelines:
- Portion.
- Dos.


Schéma d'unité de chauffage pour un bâtiment à plusieurs étages.
Vous devez maintenant trouver une chambre thermique sur le diagramme à travers laquelle l'eau est envoyée au sous-sol. Vous pouvez également remarquer les vannes d'arrêt, qui doivent nécessairement se trouver à l'entrée. Le choix des raccords dépend du type de système. Des vannes sont utilisées pour la conception standard. Mais si nous parlons d'un système complexe dans un bâtiment à plusieurs étages, les maîtres recommandent de prendre des vannes à bille en acier.
Lors du raccordement d'une unité d'ascenseur thermique, il est nécessaire de respecter les normes. Tout d'abord, cela concerne les régimes de température dans les chaufferies. Pendant le fonctionnement, les indicateurs suivants sont autorisés:
- 150/70 ° C;
- 130/70 ° C;
- 95 (90) / 70 ° C
Lorsque la température du liquide est comprise entre 70 et 95 ° C, il commence à être uniformément réparti dans tout le système en raison du travail du collecteur. Si la température dépasse 95 ° C, l'ascenseur commence à travailler pour l'abaisser, car l'eau chaude peut endommager les équipements de la maison, ainsi que les vannes d'arrêt. C'est pourquoi ce type de construction est utilisé dans les bâtiments à plusieurs étages - il contrôle automatiquement la température.
Comme vous le comprenez, l'unité se compose de filtres, d'un ascenseur, d'une instrumentation et de raccords. Si vous envisagez d'installer ce système de manière indépendante, il vaut la peine de comprendre le diagramme. Un bon exemple serait un immeuble de grande hauteur, au sous-sol duquel il y a toujours un ascenseur.


Sur le schéma, les éléments du système sont repérés par des numéros:
1, 2 - ces chiffres désignent les canalisations d'alimentation et de retour installées dans l'installation de chauffage.
3.4 - conduites d'alimentation et de retour installées dans le système de chauffage du bâtiment (dans notre cas, il s'agit d'un bâtiment à plusieurs étages).
6 - ce nombre désigne les filtres grossiers, également connus sous le nom de collecteurs de boue.
La composition standard de ce système de chauffage comprend des dispositifs de contrôle, des collecteurs de boue, des ascenseurs et des vannes. En fonction de la conception et de l'objectif, des éléments supplémentaires peuvent être ajoutés au nœud.
Il faut dire que chaque année, les services publics deviennent de plus en plus chers, cela vaut également pour les maisons privées. En conséquence, les fabricants de systèmes leur fournissent des dispositifs économes en énergie. Par exemple, le circuit peut désormais contenir des régulateurs de débit et de pression, des pompes de circulation, des éléments de protection des canalisations et de purification de l'eau, ainsi que des automatismes visant à maintenir un mode confortable.


Une autre variante du schéma d'une unité d'ascenseur thermique pour un bâtiment à plusieurs étages.
De plus, dans les systèmes modernes, une unité de mesure d'énergie thermique peut être installée. D'après le nom, on peut comprendre qu'il est responsable de la comptabilisation de la consommation de chaleur dans la maison.Si cet appareil n'est pas présent, les économies ne seront pas visibles. La plupart des propriétaires de maisons et d'appartements privés ont tendance à installer des compteurs d'électricité et d'eau, car ils doivent payer beaucoup moins avec eux.
Selon les schémas, on peut comprendre qu'un ascenseur dans le système est nécessaire pour refroidir le liquide de refroidissement surchauffé. Certains modèles ont un ascenseur qui peut chauffer l'eau. Ce système de chauffage est particulièrement pertinent dans les régions froides. L'élévateur de ce système ne démarre que lorsque le liquide refroidi se mélange à l'eau chaude provenant du tuyau d'alimentation.


Schème. Le chiffre "1" désigne la ligne d'alimentation du réseau de chaleur. 2 est la ligne de retour du réseau. Le chiffre "3" indique un ascenseur, 4 - un régulateur de débit, 5 - un système de chauffage local.
Selon ce schéma, on peut comprendre que l'unité augmente considérablement l'efficacité de l'ensemble du système de chauffage de la maison. Il fonctionne simultanément comme une pompe de circulation et un mélangeur. Quant au coût, le nœud coûtera assez cher, en particulier l'option qui fonctionne sans électricité.
Mais tout système a aussi des inconvénients, le bloc collecteur ne fait pas exception:
- Des calculs séparés sont nécessaires pour chaque élément de l'ascenseur.
- Les gouttes de compression ne doivent pas dépasser 0,8-2 bar.
- L'incapacité de contrôler la température élevée.
Récemment, des ascenseurs sont apparus dans le secteur des services publics. Pourquoi avoir choisi cet équipement en particulier ? La réponse est simple : les ascenseurs restent stables même lorsqu'il existe des différences de modes hydrauliques et thermiques dans les réseaux. L'ascenseur se compose de plusieurs parties - une chambre à vide, un dispositif à jet et une buse. Vous pouvez également entendre parler de «tuyauterie d'ascenseur» - nous parlons de vannes d'arrêt, ainsi que d'instruments de mesure qui vous permettent de maintenir le fonctionnement normal de l'ensemble du système.
C'est intéressant: comment isoler un mur dans un appartement d'une maison à panneaux de l'intérieur? 2020 année
Comme mentionné ci-dessus, les ascenseurs équipés d'un entraînement électrique sont utilisés aujourd'hui. Grâce à l'entraînement électrique, le mécanisme contrôle automatiquement le diamètre de la buse, en conséquence, la température est maintenue dans le système. L'utilisation de tels ascenseurs permet de réduire les factures d'énergie.


L'image montre tous les éléments de l'ascenseur.
La conception est équipée d'un mécanisme qui tourne grâce à un entraînement électrique. Les versions plus anciennes utilisent un rouleau à pignon. Un mécanisme est conçu pour que l'aiguille d'étranglement puisse être déplacée dans la direction longitudinale. Ainsi, le diamètre de la buse change, après quoi le débit du caloporteur peut être modifié. Grâce à ce mécanisme, la consommation du fluide du réseau peut être réduite au minimum ou augmentée de 10 à 20%.
Une défaillance mécanique de l'ascenseur peut être qualifiée de dysfonctionnement fréquent. Cela peut se produire en raison d'une augmentation du diamètre de la buse, de défauts dans les vannes d'arrêt ou du colmatage des collecteurs de boue. Il est assez simple de comprendre que l'ascenseur est en panne - des chutes de température tangibles du caloporteur apparaissent après et avant de traverser l'ascenseur. Si la température est basse, l'appareil est simplement obstrué. En cas de grandes différences, l'ascenseur doit être réparé. Dans tous les cas, lorsqu'un dysfonctionnement survient, des diagnostics sont nécessaires.
Il est assez courant que la buse de l'élévateur soit obstruée, en particulier dans les zones où l'eau contient de nombreux additifs. Cet élément peut être démonté et nettoyé. Dans le cas où le diamètre de la buse a augmenté, il est nécessaire de corriger ou de remplacer complètement cet élément.


La photo montre le processus d'entretien du système de chauffage de l'ascenseur.
Les autres dysfonctionnements comprennent la surchauffe des appareils, les fuites et autres défauts inhérents aux pipelines. Quant au puisard, le degré de colmatage peut être déterminé par les lectures des manomètres. Si la pression augmente après le puisard, l'élément doit être vérifié. »Alt =» »>
Les conduites de chauffage central des immeubles d'habitation sont des complexes complexes. Ils transfèrent la chaleur par des pipelines du fournisseur au consommateur final. Le fluide de chauffage chaud est fourni via un collecteur de distribution et remplit progressivement les radiateurs à l'intérieur de la maison. Pour égaliser la température, un dispositif spécial est utilisé - une unité d'ascenseur.
Avant de traiter le schéma de l'unité de chauffage d'ascenseur, il faut dire que, de par sa conception, l'ascenseur est une sorte de pompe de circulation, qui est située dans le système de chauffage avec des compteurs de pression et des vannes d'arrêt.
Les ascenseurs thermiques remplissent un certain nombre de fonctions dans leur travail. Pour commencer, ce dispositif électronique distribue la pression dans le système de chauffage de sorte que l'eau est livrée aux consommateurs dans les radiateurs à une certaine pression et température. Lors de la circulation à travers les tuyaux de la chaufferie vers les bâtiments à plusieurs étages, le volume du caloporteur dans le circuit double presque. Cela ne peut se produire que s'il y a un approvisionnement en eau dans un récipient scellé séparé.
De cette vidéo, nous apprenons le principe de fonctionnement de l'unité de chauffage d'ascenseur:
Il est également à noter que le SNiP indique actuellement la température standard du liquide de refroidissement dans la plage de 65 ℃. Mais afin d'économiser des ressources, il y a une discussion active sur la réduction de cette norme à 55 ℃. En tenant compte de l'avis des experts, le consommateur ne ressentira pas de différence significative et, en guise de désinfection, le vecteur thermique devra être chauffé à 75 ℃ une fois par jour. Cependant, ces changements dans SNiP n'ont pas encore été adoptés, car il n'y a pas d'avis précis sur l'efficacité et la faisabilité de cette décision.
Le schéma de l'unité d'ascenseur du système de chauffage permet de mettre le régime de température du caloporteur aux exigences standard.
Cet appareil vous permet d'éviter les conséquences suivantes:
- si le câblage est constitué de tuyaux en propylène ou en plastique, il n'est pas conçu pour l'alimentation d'un caloporteur chaud;
- tous les tuyaux de chauffage ne sont pas conçus pour une exposition prolongée à des températures élevées sous haute pression - ces conditions entraîneront leur défaillance rapide;
- les radiateurs très chauds peuvent provoquer des brûlures s'ils sont manipulés avec précaution.
De nombreux consommateurs disent que le circuit de l'ascenseur de chauffage est irrationnel et qu'il est beaucoup plus facile de fournir aux utilisateurs un vecteur thermique à plus basse température. En fait, cette approche implique une augmentation du diamètre de la canalisation de chauffage central pour faire circuler un caloporteur plus froid, ce qui implique des coûts supplémentaires.
Autrement dit, le circuit de haute qualité de l'unité de chauffage vous permet d'utiliser une partie de l'eau refroidie de la conduite de retour avec le volume d'alimentation du liquide de refroidissement. Bien que certaines sources d'ascenseurs se réfèrent à des dispositifs hydrauliques obsolètes, en fait, ils sont les plus efficaces en fonctionnement... Il existe également des appareils plus modernes qui ont remplacé les systèmes de l'unité d'ascenseur.
Cela inclut les types d'appareils suivants:
- mélangeur équipé d'une membrane à trois voies;
- Echangeur de chaleur à plaques.
Compte tenu du schéma d'ascenseur de chauffage, on ne peut manquer de noter la similitude de l'équipement fini avec des pompes à eau. De plus, pour travailler, vous n'avez pas besoin de recevoir de l'énergie d'autres systèmes.
En apparence, la partie principale de l'appareil ressemble à un té hydraulique, qui est installé sur le circuit de retour du système de chauffage. Grâce à un té classique, le caloporteur passerait calmement dans la conduite de retour, en contournant les batteries. Ce schéma de l'unité de chauffage ne serait pas pratique.
Dans la disposition standard de l'ascenseur de chauffage les éléments suivants sont trouvés:
- Une chambre préliminaire et un tuyau d'alimentation d'un support thermique avec une buse d'un certain diamètre installée à l'extrémité. De l'eau y circule depuis le circuit de retour.
- Un diffuseur est installé à la sortie, qui est conçu pour fournir le liquide de refroidissement aux utilisateurs.


Aujourd'hui, vous pouvez trouver des unités dans lesquelles la taille de la buse est régulée par un entraînement électrique. Cela permet d'ajuster automatiquement la température requise de l'eau en circulation.
Le choix du schéma de l'unité de chauffage à entraînement électrique est effectué en tenant compte du fait qu'il était possible de modifier le coefficient de mélange du caloporteur dans la plage de 3 à 6 unités. Cela ne peut pas être fait dans les ascenseurs où la section transversale de la buse ne change pas. Ainsi, les unités avec une buse réglable peuvent réduire considérablement les coûts de chauffage, ce qui est important pour les bâtiments à plusieurs étages avec compteurs centraux.
Si un système de chauffage d'un immeuble d'appartements est utilisé dans le système de chauffage, son travail de haute qualité ne peut être organisé qu'à la condition que la pression de service entre le flux de retour et le circuit d'alimentation soit supérieure à la résistance hydraulique calculée.
Le schéma de l'ascenseur dans l'unité de chauffage est le suivant:
- le caloporteur chaud est acheminé à travers la canalisation centrale vers la buse;
- circulant à travers des tuyaux de petit diamètre, le liquide de refroidissement commence à augmenter sa vitesse;
- de plus, une zone déchargée apparaît;
- le vide résultant «aspire» l'eau du circuit de retour;
- de l'eau turbulente s'écoule à travers le diffuseur vers la sortie.
Malgré le fait que l'unité d'ascenseur présente de nombreux avantages, elle présente également un inconvénient majeur. C'est juste que le circuit d'ascenseur ne prévoit pas la possibilité d'ajuster la température du caloporteur sortant.
Si la température de l'eau de retour indique qu'elle est très chaude, elle devra être réduite. Ce problème ne peut être résolu qu'en réduisant la taille de la buse, mais cela ne peut pas toujours être fait en raison des caractéristiques de conception de l'équipement.
Dans certains cas, l'unité de chauffage est équipée d'un entraînement électrique, grâce auquel la taille de la buse peut être ajustée. Il déplace l'élément structurel principal - l'aiguille conique du starter. Cette aiguille se déplace d'une certaine distance dans le trou à l'intérieur de la buse. La profondeur de mouvement permet de changer le diamètre de la buse et de réguler ainsi la température du caloporteur.
C'est intéressant: Éclairage du territoire attenant d'un immeuble à appartements: loi 2020
L'arbre peut être équipé à la fois d'une poignée manuelle sous la forme d'une poignée et d'un moteur électrique télécommandé.
Il faut dire que l'installation de ce régulateur de température permet d'améliorer le système de chauffage général avec une unité de chauffage sans coûts de matériaux importants.
Malgré la fiabilité de l'équipement, dans certains cas, l'unité de chauffage d'ascenseur peut mal fonctionner. Le liquide de refroidissement chaud et la haute pression trouvent rapidement les zones vulnérables et provoquent la panne de cet appareil. Cela se produit inévitablement si les éléments individuels sont d'assemblage de mauvaise qualité, le calcul de la taille de la buse est mal effectué, ainsi qu'en raison de l'apparition de blocages.
Bruit du tuyau de chauffage... L'unité de chauffage d'ascenseur peut générer du bruit pendant son fonctionnement. Si cela est constaté, cela signifie que des irrégularités ou des fissures sont apparues à la sortie de la buse pendant le fonctionnement.
La raison de la formation de ces défauts est la déformation de la buse, qui est provoquée par l'alimentation en eau chaude à haute pression. Cela peut se produire si la hauteur de charge excessive n'est pas étranglée par le régulateur de débit.
Le fonctionnement de qualité de l'ascenseur de chauffage peut être remis en question si la température sur les circuits d'entrée et de sortie diffère significativement du programme de température. Cela est probablement dû à la taille de la buse surdimensionnée.
Un papillon défectueux peut entraîner une modification du débit du liquide de refroidissement, contrairement à l'indicateur de conception.
Cette violation peut être facilement identifiée en modifiant la température dans les tuyaux d'alimentation et de retour. Le problème peut être résolu en réparant le régulateur de débit.
Si le schéma de raccordement du système de chauffage à la conduite externe est indépendant, la raison du fonctionnement de mauvaise qualité de l'ascenseur peut être causée par des éléments chauffants à eau défectueux, des pompes de circulation, des vannes de protection et d'arrêt, diverses fuites dans équipements et tuyaux, défaillance des régulateurs.
Les principales raisons qui affectent négativement le principe de fonctionnement et le schéma de l'équipement de pompage comprennent la destruction des membranes élastiques dans les articulations des arbres du moteur électrique et de la pompe, l'usure des roulements et la défaillance des sièges sous eux, l'apparition de fissures et irrégularités sur le corps, fuite des joints d'huile. Toutes les ventilations ci-dessus ne peut être réparé.
Un mauvais fonctionnement des chauffe-eau peut être observé si l'étanchéité de la canalisation est rompue, l'adhérence ou la destruction de l'ensemble de canalisation s'est produite. Le problème ne peut être résolu qu'en remplaçant les tuyaux.
Les blocages sont l'une des causes les plus courantes d'un approvisionnement en chaleur de mauvaise qualité. Leur apparition est due à la pénétration de saletés dans le système de chauffage, si les filtres à boue ne remplissent pas leur tâche. L'accumulation de corrosion à l'intérieur du pipeline peut également aggraver le problème.
Le niveau de contamination des filtres peut être déterminé à partir des données des manomètres, qui sont installés près du filtre et derrière lui. Une pression différentielle importante peut confirmer ou infirmer l'hypothèse concernant le niveau de contamination. Pour nettoyer les filtres, vous avez besoin enlever la saleté à travers les vannes de vidange, qui sont situés au bas du boîtier.
Tout dysfonctionnement du système de chauffage et de tuyauterie doit être corrigé immédiatement!
Toute remarque qui n'affecte pas le fonctionnement du système de chauffage, sans faute doit être enregistré dans une documentation spéciale, il doit être inclus dans le plan des travaux d'immobilisations ou en cours pour la réparation des équipements. Le dépannage doit être effectué l'été avant la saison de chauffage.
Personne ne soutiendra que le système de chauffage est l'un des systèmes de survie les plus importants pour toute maison, à la fois une maison privée et un appartement. Si nous parlons d'appartements, ils sont souvent dominés par le chauffage centralisé, tandis que dans les maisons privées, on trouve le plus souvent des systèmes de chauffage autonomes. Dans tous les cas, la conception du système de chauffage nécessite une attention particulière. Par exemple, dans cet article, nous parlerons d'un élément aussi important qu'une unité de chauffage d'ascenseur, dont le but n'est pas connu de tout le monde. Découvrons-le.
Afin de bien comprendre la structure et le but de l'unité d'ascenseur, vous pouvez vous rendre dans un sous-sol ordinaire d'un immeuble à plusieurs étages. Là, parmi le reste des éléments de l'unité de chauffage, vous pouvez trouver la pièce souhaitée.


Unité de chauffage d'ascenseur
Prenons un diagramme schématique de l'alimentation en liquide de refroidissement du système de chauffage d'un immeuble résidentiel. L'eau chaude est canalisée vers la maison. Il est à noter qu'il n'y a que deux pipelines, dont:
- 1 - approvisionnement (apporte de l'eau chaude à la maison);
- 2 - inverse (effectue l'élimination du liquide de refroidissement qui a restitué de la chaleur à la chaufferie);
L'eau chauffée à une certaine température de la chambre de chauffage entre dans le sous-sol du bâtiment, où des vannes d'arrêt sont installées à l'entrée de l'unité de chauffage sur les canalisations. Auparavant, les vannes d'arrêt étaient largement installées comme vannes d'arrêt, maintenant elles sont progressivement remplacées par des vannes à bille en acier. Le trajet ultérieur du liquide de refroidissement dépend de sa température.
Dans notre pays, les chaufferies fonctionnent selon trois modes thermiques principaux:
Si l'eau dans la canalisation d'alimentation n'est pas chauffée à plus de 95 0 С, elle est simplement distribuée à travers le système de chauffage à l'aide d'un collecteur équipé de dispositifs de réglage (vannes d'équilibrage). Si la température du liquide de refroidissement est supérieure à 95 0 С, selon les normes en vigueur, cette eau ne peut pas être fournie au système de chauffage. Nous devons le refroidir. C'est là que l'unité d'ascenseur entre en service. Il convient de noter que l'unité de chauffage d'ascenseur est le moyen le moins cher et le plus simple de refroidir le liquide de refroidissement.
À l'aide d'un ascenseur, la température de l'eau surchauffée est abaissée à la température calculée, après quoi le liquide de refroidissement préparé est envoyé aux appareils de chauffage. Le principe de fonctionnement de l'unité d'ascenseur est basé sur le mélange du liquide de refroidissement surchauffé de la conduite d'alimentation avec de l'eau refroidie de la conduite de retour.
Le schéma de l'unité d'ascenseur ci-dessous montre clairement que l'ascenseur remplit 2 fonctions à la fois, ce qui permet d'augmenter l'efficacité globale du système de chauffage:
- Fonctionne comme une pompe de circulation;
- Exécute la fonction de mélange;


Diagramme de nœud d'ascenseur
L'avantage de l'ascenseur réside dans sa structure simple et, malgré cela, dans un rendement élevé. Son coût est faible. Il ne nécessite pas de connexion électrique pour fonctionner.
Les inconvénients de cet élément méritent également d'être mentionnés:
- Il n'y a aucune possibilité de régler la température de l'eau de sortie;
- La différence de pression entre les conduites d'alimentation et de retour ne doit pas être en dehors de la plage de 0,8 à 2 bar;
- Seul un calcul précis de chaque détail de l'ascenseur garantit son fonctionnement efficace;
Aujourd'hui, les ascenseurs sont encore largement utilisés dans les unités de chauffage des bâtiments résidentiels, car leur efficacité ne dépend pas de l'évolution des régimes thermiques et hydrauliques des réseaux de chaleur. De plus, l'unité d'ascenseur ne nécessite pas de surveillance constante et, pour son réglage, il suffit de choisir le bon diamètre de buse. Il convient de rappeler que toute la sélection d'éléments de l'unité d'ascenseur ne doit être approuvée que par des spécialistes disposant des autorisations appropriées.


Diagramme d'ascenseur
De plus, la structure de l'unité d'ascenseur comprend ce que l'on appelle la «tuyauterie d'ascenseur», constituée de manomètres de commande, de thermomètres et de vannes d'arrêt. Récemment, des ascenseurs sont apparus équipés d'un entraînement électrique pour régler le diamètre de la buse. Un tel ascenseur vous permet de réguler automatiquement la température du liquide de refroidissement entrant dans le système de chauffage. Cependant, ces modèles ne sont pas encore largement utilisés en raison du faible degré de fiabilité.
Les technologies utilisées dans le secteur des services publics sont en constante évolution. Les ascenseurs sont remplacés par des unités de chauffage avec contrôle automatique de la température du caloporteur fourni et de retour. Ils sont plus économiques, compacts, mais leur coût par rapport à un ascenseur est assez élevé. De plus, une connexion électrique est nécessaire pour leur fonctionnement.
»
Autre
Élimination des déchets encombrants: règles et fonctionnalités 2020
Lire la suite
Excellent article 0
Problèmes possibles
Le système thermique d'une maison est un mécanisme complexe. Les pannes et dysfonctionnements sont inévitables. Mais le plus souvent, des problèmes surviennent dans l'unité de chauffage, à savoir la panne de l'ascenseur. Raisons mécaniques: défauts dans l'équipement de verrouillage, filtres obstrués. Cela crée une différence de température dans les tuyaux avant et après le passage de l'ascenseur. Si la différence n'est pas grande, le problème n'est pas grave: il vous suffit de nettoyer l'ascenseur. Sinon, des réparations sont nécessaires.
D'autres problèmes de l'unité de chauffage comprennent une augmentation de la température admissible de l'équipement de mesure, l'apparition de fuites dans les tuyaux. Lorsque les filtres se bouchent, la pression dans les tuyaux augmente.
Important! En cas de dysfonctionnement, il est nécessaire de diagnostiquer l'ensemble du système de chauffage.
Comme mentionné dans l'article, les unités d'ascenseur sont une technologie obsolète.Peu à peu, dans les immeubles à appartements, ils sont remplacés par des unités de chauffage automatiques, qui ne nécessitent pas de surveillance constante par une personne et régulent tous les indicateurs eux-mêmes.
L'inconvénient de ces systèmes de chauffage est leur coût élevé et, comme tout appareil automatisé, il fonctionne à l'électricité.
Cependant, des dispositifs sont intégrés dans le schéma d'unités à circuit unique qui permettent de réguler la température et la pression dans le liquide de refroidissement entrant. Ainsi, cela permet aux gens d'économiser de l'argent en payant pour les services communaux.
Pompe à chaleur "eau glycolée - eau"
L'un des plus répandus sur le territoire de la République du Bélarus. En utilisant les statistiques de notre organisation, 90% des pompes à chaleur installées sont géothermiques. Dans ce cas, les entrailles de la terre sont utilisées comme "contour extérieur". Pour cette raison, ces pompes à chaleur ont l'avantage le plus important par rapport aux autres types de pompes à chaleur - un indicateur de performance stable (COP) quelle que soit la saison.
Selon la terminologie bien établie, le contour extérieur est appelé géothermie.
Il existe deux principaux types de circuits géothermiques:
- Horizontal
- Verticale
Attardons-nous sur chacun d'eux plus en détail.
Contour horizontal
Contour horizontal est un système de tuyaux en polyéthylène posé sous la terre végétale à une profondeur d'environ 1,5 à 2 m, sous le niveau de congélation. La température dans cette zone reste positive (de +3 à +15 C) tout au long de l'année civile, atteignant un maximum en octobre et un minimum en mai. La surface occupée par le collecteur dépend de la superficie du bâtiment, du degré de son isolation, de la taille du vitrage. Ainsi, par exemple, pour un immeuble résidentiel de deux étages d'une superficie de 200 m2, qui bénéficie d'une bonne isolation répondant aux normes modernes, environ quatre acres de terrain (400 m2) devront être alloués à un champ géothermique. Bien entendu, pour une évaluation plus précise du diamètre des tuyaux utilisés et de la zone occupée, un calcul thermique détaillé est nécessaire.
Voici à quoi ressemble l'installation d'un collecteur horizontal dans l'une de nos installations à Dzerzhinsk (République de Biélorussie):
Avantages multiples horizontaux:
- Coût inférieur par rapport aux puits géothermiques
- La possibilité d'effectuer des travaux sur son appareil ainsi que la pose d'autres communications (alimentation en eau, assainissement)
Inconvénients d'un collecteur horizontal:
- Grande surface occupée (il n'est pas interdit d'ériger des structures capitales, de l'asphalte, de poser des dalles de pavage, il est nécessaire de fournir un accès naturel à la lumière et aux précipitations)
- L'absence de possibilité d'aménagement avec l'aménagement paysager fini du site
- Moins de stabilité par rapport aux capteurs verticaux.
L'agencement de ce type de collecteur est généralement réalisé de deux manières. Dans le premier cas le dessus est enlevé sur toute la zone de pose couche de sol de 1,5 à 2 m d'épaisseur, les tuyaux de l'échangeur de chaleur sont disposés avec un pas donné (de 0,6 à 1,5 m) et le remblayage est effectué. Pour un tel travail, un équipement puissant convient, tel qu'un chargeur frontal, un bulldozer, des pelles avec une longue portée et un volume de godet.
Dans le second cas la pose des boucles du contour du sol est réalisée par étapes dans le tranchées, largeur de 0,6 m à 1 m... Les petites pelles et les chargeuses-pelleteuses conviennent pour cela.
Contour vertical
Collecteur vertical représente puits d'une profondeur de 50 à 200 m et plus, dans lequel les dispositifs spéciaux sont omis - sondes géothermiques... La température dans cette zone reste constante pendant de nombreuses années et décennies et augmente avec l'augmentation de la profondeur. L'augmentation se produit en moyenne de 2 à 5 ° C tous les 100 m. Cette valeur caractéristique est appelée gradient de température.
Le processus d'installation d'un collecteur vertical dans notre installation du village de Kryzhovka, près de Minsk:
En étudiant les cartes de répartition des températures à différentes profondeurs sur le territoire de la République de Biélorussie et de la ville de Minsk en particulier, on peut remarquer que la température varie d'une région à l'autre, et peut différer considérablement selon la localisation. Ainsi, par exemple, à une profondeur de 100 m dans la région de Svetlogorsk, elle peut atteindre +13 C, et dans certaines zones de la région de Vitebsk à la même profondeur ne dépasse pas + 8,5 C.
Bien entendu, lors du calcul de la profondeur de forage et de la conception de la taille, du diamètre et d'autres caractéristiques des sondes géothermiques, ce facteur doit être pris en compte. De plus, il est nécessaire de prendre en compte la composition géologique des roches traversées. Ce n'est que sur la base de ces données que le circuit géothermique peut être correctement conçu.
Comme le montrent la pratique et les statistiques de notre organisation, 99% des problèmes lors du fonctionnement de HP sont liés au fonctionnement du circuit externe, et ce problème n'apparaît pas immédiatement après la mise en service de l'équipement. Et il y a une explication à cela, donc si le géocontour est mal calculé (par exemple, sur le territoire de la région de Vitebsk, où, comme on s'en souvient, le gradient géothermique est l'un des plus bas de la République), son travail initial n'est pas satisfaisant, cependant, avec le temps, l'épaisseur de la terre est "refroidie", l'équilibre thermodynamique est perturbé et les troubles commencent, et le problème ne peut survenir que dans la deuxième - troisième saison de chauffage. Le contour surdimensionné semble moins problématique, mais le client est obligé de payer des compteurs de forage inutiles en raison de l'incompétence de l'entrepreneur, ce qui entraîne inexorablement une augmentation du coût de l'ensemble du projet.
Particulièrement critique pour l'étude des entrailles de la terre doit être considérée lors de la construction de grandes installations commerciales, où le nombre de puits est compté par dizaines, et les fonds économisés (ou gaspillés) pour leur construction peuvent être très importants.
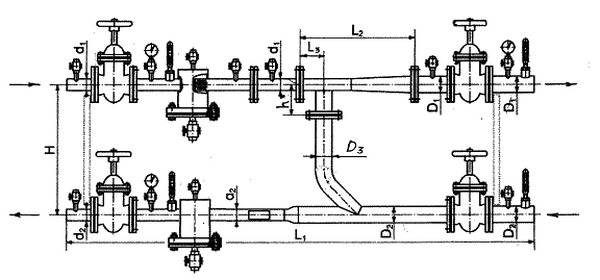
Unité d'ascenseur du système de chauffage: dimensions
Il existe plusieurs catégories de ces appareils, en règle générale, ils sont désignés par des numéros. La catégorie dépend du diamètre du col de l'élévateur, de ses dimensions et du diamètre de la buse.
| chambre | Consommation de caloporteur | Diamètre du col | Poids | Dimensions (modifier) | |||||
| L | l1 | l2 | h | Bride 1 | Bride 2 | ||||
| 0 | 0,1 à 0,4 t / h | 10 mm | 6,4 kg | 256 mm | 85 mm | 81 mm | 140 mm | 25 mm | 32 mm |
| 1 | 0,5-1 t / heure | 15 mm | 8,1 kg | 425 mm | 110 mm | 90 mm | 110 mm | 40 mm | 50 mm |
| 2 | 1-2 t / heure | 20 mm | 8,1 kg | 425 mm | 100 mm | 90 mm | 110 mm | 40 mm | 50 mm |
| 3 | 1-3 t / heure | 25 mm | 12,5 kg | 625 mm | 145 mm | 135 mm | 155 mm | 50 mm | 80 mm |
| 4 | 3-5 t / heure | 30 mm | 12,5 kg | 625 mm | 135 mm | 135 mm | 155 mm | 50 mm | 80 mm |
| 5 | 5-10 t / heure | 35 mm | 13 kg | 625 mm | 125 mm | 135 mm | 155 mm | 50 mm | 80 mm |
| 6 | 10-15 t / heure | 47 mm | 18 kg | 720 mm | 175 mm | 180 mm | 175 mm | 80 mm | 100 mm |
| 7 | 15 à 25 t / h | 59 mm | 18,5 kg | 720 mm | 155 mm | 180 mm | 175 mm | 80 mm | 100 mm |
Dispositif d'ascenseur de chauffage réglable
L'unité d'ascenseur du système de chauffage est une sorte d'intermédiaire entre les réseaux de chauffage centralisés et les communications intra-bâtiments. C'est une structure d'ingénierie à plusieurs composants. Parmi les éléments clés de l'équipement, on distingue les suivants:
- Régulateur de température;
- vanne mélangeuse (avec plusieurs positions de course);
- capteurs de température;
- filtre (empêche les débris de pénétrer dans les tuyaux);
- robinet-vanne à la sortie du système de chauffage de la maison;
- thermomètre;
- manomètre pour le contrôle de la pression dans l'ascenseur;
- pompe de circulation;
- clapet anti-retour;
- armoire de commande de pompe.
La liste des équipements peut être plus modeste - tout dépend de la charge attendue de l'unité d'ascenseur, des capacités financières et de la faisabilité d'installer un appareil coûteux. Cependant, plus l'équipement est avancé, meilleures sont les performances du système, plus il y a de possibilités de personnalisation.
Avant de démarrer l'équipement, assurez-vous de calculer l'unité d'ascenseur. Le paramètre clé qui doit être obtenu après des calculs utilisant une formule spéciale est la consommation d'eau estimée pour le chauffage du réseau de chaleur.
Le rapport de mélange est également calculé - un autre paramètre important, dont dépend directement la température finale à la sortie du système intérieur. Pour réduire les erreurs lors de la mise en place de l'équipement, les pertes de charge dans le système de chauffage après la sortie de l'eau de l'ascenseur sont prises en compte.
Enfin, le diamètre de la buse est déterminé - un autre indicateur qui ne peut en aucun cas être négligé. L'erreur tolérée ne dépasse pas 3 mm.
Des calculs sont nécessaires pour déterminer la température optimale du support et éviter la surpression. Si les calculs montrent que la tête de sortie sera plus haute que la norme, une vanne spéciale ou un diaphragme d'étranglement est fourni, qui est installé devant l'ascenseur.
Tous les calculs doivent être effectués par un spécialiste expérimenté, sinon des erreurs sont inévitables. En conséquence, les problèmes de sélection et d'installation des équipements sont inévitables.
IMPORTANT À SAVOIR: Les ascenseurs à jet d'eau sont en acier ou en fonte.
Le circuit d'ascenseur de chauffage comprend des éléments de base et supplémentaires, marqués en vert
Unité d'ascenseur du système de chauffage: schéma
La conception de cet appareil prévoit les éléments suivants:
Compteurs d'électricité. Les transformateurs installés dans les bâtiments peuvent-ils être des moyens autonomes de résistance permanente? Les autorités fiscales reconnaissent que les transformateurs complets et utilisables peuvent être des immobilisations distinctes.
Dysfonctionnements des unités d'ascenseur du système de chauffage
De plus, d'autres appareils électriques peuvent être considérés comme des moyens durables séparés du bâtiment auquel ils sont connectés, par exemple. Un générateur peut-il être un transporteur distinct? Il est fixé au mur du bâtiment avec des vis et des écrous afin de pouvoir l'éteindre à tout moment sans endommager le bâtiment et l'appareil.
- Buse.
- Chambre à vide.
- Ascenseur à jet.
De plus, l'unité d'ascenseur du système de chauffage est équipée de manomètres, de thermomètres et de vannes d'arrêt.
Comme alternative à cet appareil, vous pouvez utiliser un équipement avec contrôle automatique de la température. C'est plus économique, plus économe en énergie, mais cela coûte beaucoup plus cher. Et surtout, cet équipement n'est pas capable de fonctionner en l'absence d'électricité.
Les autorités fiscales reconnaissent que les groupes électrogènes peuvent être déconnectés du bâtiment. Les unités sont classées en classe 34: Turbocompresseurs et groupes motopropulseurs et réacteurs nucléaires. Cela peut être un bâtiment, une voiture, une voiture, etc. Ce n'est que dans de rares cas qu'il est permis d'enregistrer un seul objet volumétrique, qui peut être un pipeline ou un type de lanternes utilisées dans les locaux, les rues, les colonies, etc.
Dispositif de chauffage
Il ressort des précisions préliminaires contenues dans le règlement sur la classification des immobilisations corporelles. Un bâtiment doit être compris comme un objet de construction qui est connecté en permanence au sol, séparé de l'espace en créant un surplus, et qui possède également des fondations et un toit, tels que définis dans la loi sur la construction.
Pour cette raison, l'installation d'un ascenseur est aujourd'hui pertinente. Il présente un certain nombre d'avantages indéniables et sera utilisé pendant longtemps par les services publics.